| 일 | 월 | 화 | 수 | 목 | 금 | 토 |
|---|---|---|---|---|---|---|
| 1 | 2 | 3 | 4 | |||
| 5 | 6 | 7 | 8 | 9 | 10 | 11 |
| 12 | 13 | 14 | 15 | 16 | 17 | 18 |
| 19 | 20 | 21 | 22 | 23 | 24 | 25 |
| 26 | 27 | 28 | 29 | 30 |
- Argo
- mlops
- eBPF
- Litmus
- gitops
- keda
- nginx ingress
- CANARY
- kubernetes operator
- 카오스 엔지니어링
- xdp
- Continuous Deployment
- serving
- argocd
- Pulumi
- Model Serving
- opensearch
- 오퍼레이터
- Kopf
- Kubernetes
- Kubernetes 인증
- MLflow
- operator
- seldon core
- knative
- tekton
- Kubeflow
- blue/green
- opentelemetry
- CI/CD
- Today
- Total
Kubernetes 이야기
Data Prepper 본문

Data Prepper는 추적 및 로그를 OpenSearch로 수집하는 기능을 제공한다. Data Prepper 1.4.0 부터는 OpenTelemetry를 통해 수신된 지표에 대한 지원을 한다.
Data Prepper 에서 OTel Collector에서 수집되는 Merices을 OpenSearch로 저장하는 방법에 대해 알아보자.
아키텍처

설치
1) data prepper 설치
apiVersion: v1
kind: Namespace
metadata:
name: data-prepper
---
apiVersion: v1
kind: ConfigMap
metadata:
labels:
app: data-prepper
name: data-prepper-config
namespace: data-prepper
data:
pipelines.yaml: |
entry-pipeline:
delay: "100"
source:
otel_trace_source:
ssl: false
sink:
- pipeline:
name: "raw-pipeline"
- pipeline:
name: "service-map-pipeline"
raw-pipeline:
source:
pipeline:
name: "entry-pipeline"
processor:
- otel_trace_raw:
sink:
- stdout:
service-map-pipeline:
delay: "100"
source:
pipeline:
name: "entry-pipeline"
processor:
- service_map_stateful:
sink:
- stdout:
data-prepper-config.yaml: |
ssl: false
peer_forwarder:
discovery_mode: dns
domain_name: "data-prepper-cluster.my-domain.net"
---
apiVersion: v1
kind: Service
metadata:
labels:
app: data-prepper
name: data-prepper-headless
namespace: data-prepper
spec:
clusterIP: None
ports:
- name: "21890"
port: 21890
targetPort: 21890
selector:
app: data-prepper
status:
loadBalancer: {}
---
apiVersion: v1
kind: Service
metadata:
labels:
app: data-prepper
name: data-prepper-metrics
namespace: data-prepper
spec:
type: NodePort
ports:
- name: "4900"
port: 4900
targetPort: 4900
selector:
app: data-prepper
status:
loadBalancer: {}
---
apiVersion: apps/v1
kind: Deployment
metadata:
labels:
app: data-prepper
name: data-prepper
namespace: data-prepper
spec:
replicas: 1
selector:
matchLabels:
app: data-prepper
strategy:
type: Recreate
template:
metadata:
labels:
app: data-prepper
spec:
containers:
- image: opensearchproject/data-prepper:2
name: data-prepper
ports:
- containerPort: 21890
resources: {}
volumeMounts:
- name: prepper-configmap-config
mountPath: /usr/share/data-prepper/config/data-prepper-config.yaml
subPath: data-prepper-config.yaml
- name: prepper-configmap-pipelines
mountPath: /usr/share/data-prepper/pipelines/pipelines.yaml
subPath: pipelines.yaml
restartPolicy: Always
serviceAccountName: ""
volumes:
- name: prepper-configmap-config
configMap:
name: data-prepper-config
items:
- key: data-prepper-config.yaml
path: data-prepper-config.yaml
- name: prepper-configmap-pipelines
configMap:
name: data-prepper-config
items:
- key: pipelines.yaml
path: pipelines.yaml
status: {}
---
2) OpenSearch 및 Dashboard 설치
https://kmaster.tistory.com/130
OpenSaerch 설치
2021년 1월 21일, Elastic 사는 소프트웨어 라이선스 전략을 변경하는 바, 허용적 라이선스인 Apache License Version 2.0(ALv2) 하에서 Elasticsearch 및 Kibana의 새로운 버전을 더 이상 릴리스하지 않는다고 발표
kmaster.tistory.com
3) OpenTelemetry 설치 및 설정
OpenTelemetry에서 자동으로 애플리케이션에 대한 관찰을 지원하기 위한 Auto instrumentation 방식으로 배포해 보자.
# kubectl apply -f https://github.com/open-telemetry/opentelemetry-operator/releases/latest/download/opentelemetry-operator.yaml
namespace/opentelemetry-operator-system created
customresourcedefinition.apiextensions.k8s.io/instrumentations.opentelemetry.io created
customresourcedefinition.apiextensions.k8s.io/opentelemetrycollectors.opentelemetry.io created
serviceaccount/opentelemetry-operator-controller-manager created
role.rbac.authorization.k8s.io/opentelemetry-operator-leader-election-role created
clusterrole.rbac.authorization.k8s.io/opentelemetry-operator-manager-role created
clusterrole.rbac.authorization.k8s.io/opentelemetry-operator-metrics-reader created
clusterrole.rbac.authorization.k8s.io/opentelemetry-operator-proxy-role created
rolebinding.rbac.authorization.k8s.io/opentelemetry-operator-leader-election-rolebinding created
clusterrolebinding.rbac.authorization.k8s.io/opentelemetry-operator-manager-rolebinding created
clusterrolebinding.rbac.authorization.k8s.io/opentelemetry-operator-proxy-rolebinding created
service/opentelemetry-operator-controller-manager-metrics-service created
service/opentelemetry-operator-webhook-service created
deployment.apps/opentelemetry-operator-controller-manager created
certificate.cert-manager.io/opentelemetry-operator-serving-cert created
issuer.cert-manager.io/opentelemetry-operator-selfsigned-issuer created
mutatingwebhookconfiguration.admissionregistration.k8s.io/opentelemetry-operator-mutating-webhook-configuration created
validatingwebhookconfiguration.admissionregistration.k8s.io/opentelemetry-operator-validating-webhook-configuration created
Collector 생성
kubectl apply -f - <<EOF
apiVersion: opentelemetry.io/v1alpha1
kind: OpenTelemetryCollector
metadata:
name: otel
spec:
config: |
receivers:
otlp:
protocols:
grpc:
http:
processors:
exporters:
logging:
service:
pipelines:
traces:
receivers: [otlp]
processors: []
exporters: [logging]
EOF
Instrumentation 생성
kubectl apply -f - <<EOF
apiVersion: opentelemetry.io/v1alpha1
kind: Instrumentation
metadata:
name: my-instrumentation
spec:
exporter:
endpoint: http://otel-collector:4317
propagators:
- tracecontext
- baggage
- b3
sampler:
type: parentbased_traceidratio
argument: "0.25"
java:
image: ghcr.io/open-telemetry/opentelemetry-operator/autoinstrumentation-java:latest
nodejs:
image: ghcr.io/open-telemetry/opentelemetry-operator/autoinstrumentation-nodejs:latest
python:
image: ghcr.io/open-telemetry/opentelemetry-operator/autoinstrumentation-python:latest
EOF
4) 샘플 앱 생성
apiVersion: apps/v1
kind: Deployment
metadata:
name: spring-petclinic
spec:
selector:
matchLabels:
app: spring-petclinic
replicas: 1
template:
metadata:
labels:
app: spring-petclinic
annotations:
sidecar.opentelemetry.io/inject: "true"
instrumentation.opentelemetry.io/inject-java: "true"
spec:
containers:
- name: app
image: springcommunity/spring-framework-petclinic
---
apiVersion: v1
kind: Service
metadata:
name: spring-petclinic
spec:
type: NodePort
selector:
app: spring-petclinic
ports:
- protocol: TCP
port: 8080
targetPort: 8080
OpenTelemetry 에서 수집된 data를 data prepper로 export해보자.
kubectl apply -f - <<EOF
apiVersion: opentelemetry.io/v1alpha1
kind: OpenTelemetryCollector
metadata:
name: otel
spec:
config: |
receivers:
otlp:
protocols:
grpc:
http:
processors:
exporters:
logging:
otlp/data-prepper:
endpoint: data-prepper-headless.data-prepper.svc.cluster.local:21890
tls:
insecure: true
service:
pipelines:
traces:
receivers: [otlp]
processors: []
exporters: [otlp/data-prepper]
EOF
마지막으로 data prepper의 sink 설정을 해보자.
k edit cm -n data-prepper data-prepper-config
apiVersion: v1
data:
data-prepper-config.yaml: |
ssl: false
peer_forwarder:
discovery_mode: dns
domain_name: "data-prepper-headless"
pipelines.yaml: |
entry-pipeline:
delay: "100"
source:
otel_trace_source:
ssl: false
sink:
- pipeline:
name: "raw-pipeline"
- pipeline:
name: "service-map-pipeline"
raw-pipeline:
delay: "3000"
source:
pipeline:
name: "entry-pipeline"
processor:
- otel_trace_raw:
sink:
- opensearch:
hosts: ["https://opensearch-cluster-master-headless.opensearch.svc.cluster.local:9200"]
insecure: true
username: admin
password: admin
index_type: trace-analytics-raw
service-map-pipeline:
delay: "100"
source:
pipeline:
name: "entry-pipeline"
processor:
- service_map_stateful:
sink:
- opensearch:
hosts: ["https://opensearch-cluster-master-headless.opensearch.svc.cluster.local:9200"]
insecure: true
username: admin
password: admin
index_type: trace-analytics-raw
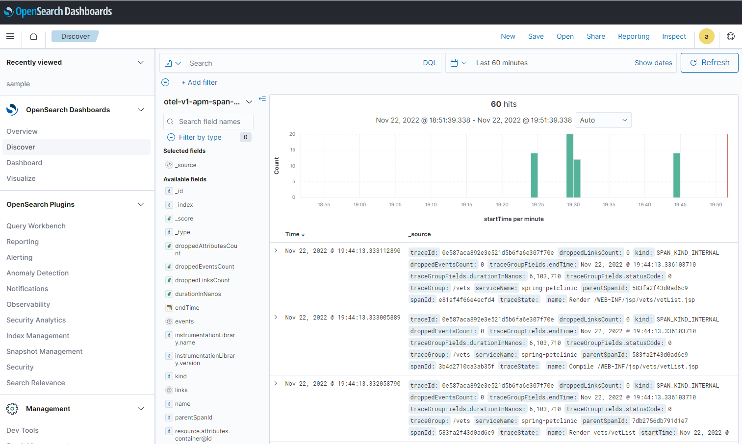
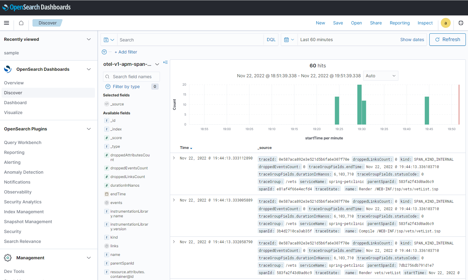
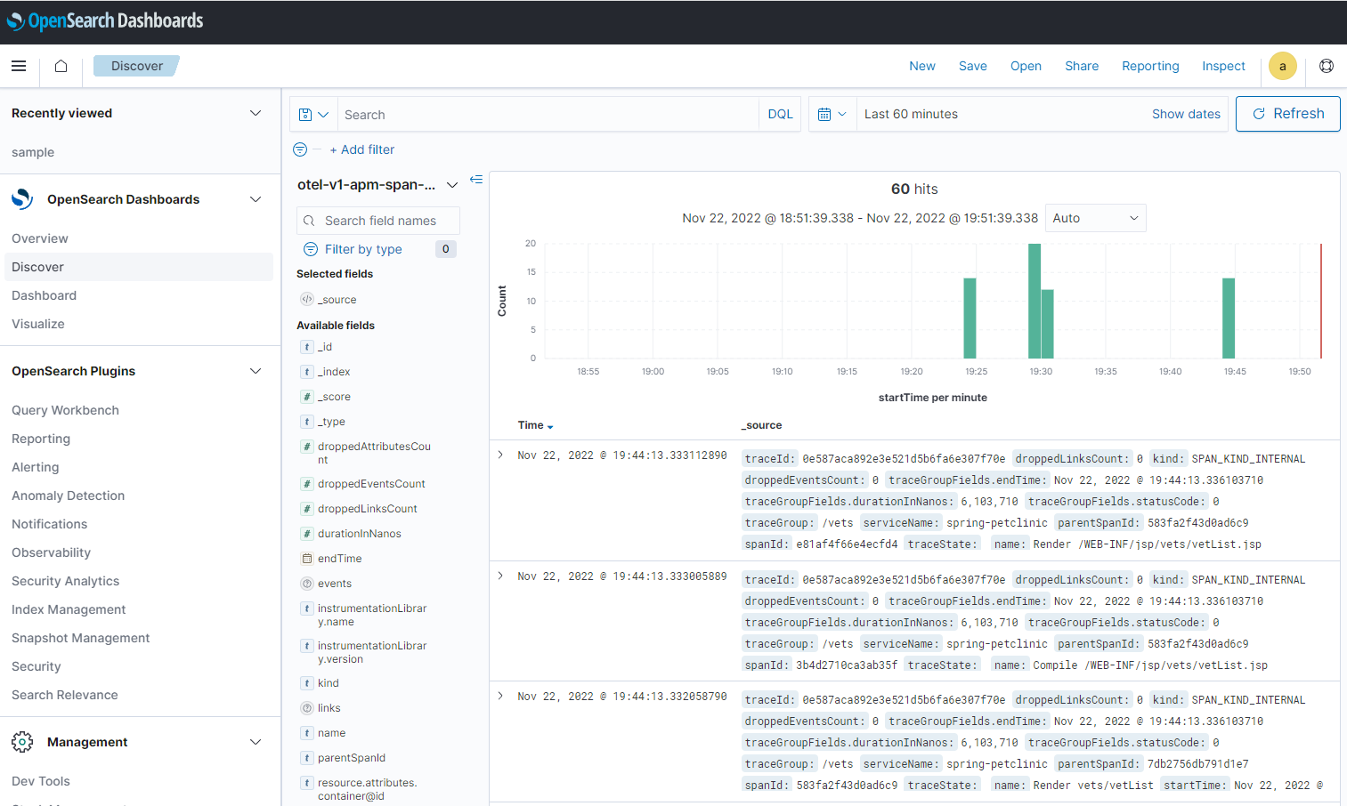
실제 데이터가 정상적으로 저장되었는지 Dashboard에서 확인할 수 있다.

'Kubernetes > 일반' 카테고리의 다른 글
| Ingress vs Service Mesh (0) | 2022.12.28 |
|---|---|
| Kubernetes와 Edge computing (0) | 2022.12.09 |
| OpenSaerch 설치 (0) | 2022.11.19 |
| Clusterpedia로 멀티 클러스터 조회하기 (0) | 2022.11.12 |
| minikube 설치 (0) | 2022.10.03 |